純四氟硫酸噴射器 |
鋼襯氟噴射器 |
四氟噴射器 |
不銹鋼襯四氟噴射器 |
非標硫酸噴射器 |
鋼襯氟噴射器 |
WFP型系列硫酸噴射器使用說明
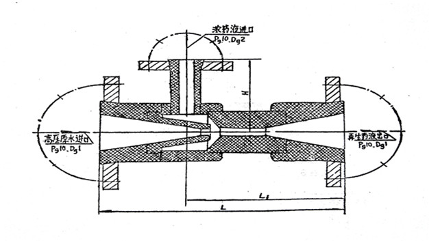
一、用途
WGP/HNP型系列噴射器是鍋爐水處理系統中用于輸送和稀釋再生藥液的設備。當陽、陰離子交換器制水階段結束后,交換器內離子交換樹脂已處于失效狀態,必須對離子交換樹脂進行再生,從而恢復離子交換樹脂的交換性能,通常用低濃度的酸、堿溶液來再生陽、陰離子交換樹脂。
在目前,配制和輸送再生溶液大都仍使用噴射器。它具有結構緊湊,操作簡便,運行安全可靠,價格合理等優點。是化學水處理系統中的典型設備。WGP/HNP型噴射器(適用藥液:鹽酸、堿);WFP/WLP型噴射器(適用藥液:硫酸、硝酸、鹽酸……)。
二、 原理
高壓原水通過管道閥門進入噴射器的漸縮段,將靜壓頭轉換成動能,在噴咀處成為高速射流,使混合室形成微真空狀態,將高濃度的再生藥液吸入混合室,并使再生藥液的壓力和速度發生變化;在混合段內,水和藥液得到充分地混合,然后流經擴散段,使再生液減低流速,靜壓頭升高,再通過出口管道及閥門將稀再生液送到交換器本體中。
WFP系列主要結構尺寸及技術參數


材 質 特 性
本產品采用聚四氟乙烯材質是具有優良綜合性能的工程塑料,它的優異性能居于其它塑料之上。聚四氟乙烯制品廣泛應用于高低溫使用范圍,它可以在180℃?~250℃的范圍內長期使用。具有優異的化學穩定性,對強酸、強堿、強氧化劑等腐蝕介質都不受影響。
聚四氟乙烯塑料主要技術數據
抗拉強度 Kg/cm2 | 斷裂伸長率 % | 抗沖擊強度 Kg.cm2/cm2 | 布氏硬度 公斤/cm2 | 導熱系數 千卡/米.小時℃ | 線膨脹系數 厘米/厘米/℃ |
| ≥200 | ≥250 | ≥13 | 4.54 | 0.21 | 100℃.1.09×10ˉ4 |
安裝注意事項
1.本制品不能直接接觸明火。
2.安裝時與連接管道的接管法蘭要保持平行和垂直。
材質多選,國標現貨,支持定制。